Provisioning audit log reports
This report space contains Audit log reports for HelloID's Provisioning module.
Business rules reports
Business rules - Configuration changes report
Shows recent changes to Business rules, including the user who made the change.

User action - Business rules changes report
Lists Business rules publications, including details such as differences between entitlements, conditions, and persons in scope, and whether entitlements were unmanaged or revoked.

Entitlement actions reports
Entitlement actions - Successful overview report
Shows recent successful entitlement actions in Target systems (including Grant, Revoke, and Update actions).

Entitlement actions - Person overview report
Shows recent entitlement actions by by person. This is the same data shown when you View a person's audit logs.

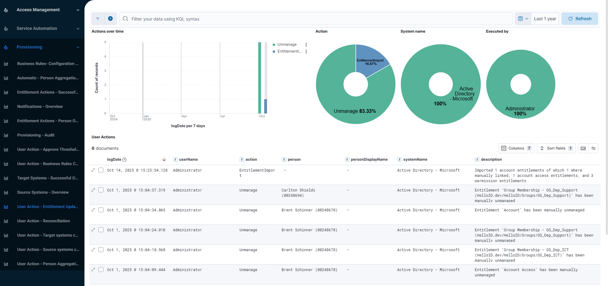
User action - Entitlement updates report
Actions taken by users to manage or Unmanage Entitlements, including when they Import target system entitlements.

Person aggregation reports
Automatic - Person aggregation overview report
Shows recent automatic Person aggregation actions.

User action - Person aggregation report
Shows actions taken by users in Person aggregation: who merged which persons, either manually or following up on merge suggestions.

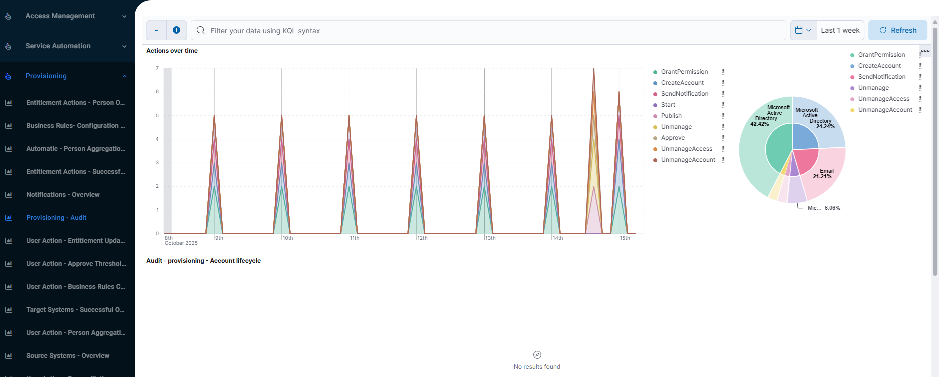
Provisioning - Audit report
Displays account lifecycle events in target systems.

Source systems reports
Source systems - Overview report
Shows recent Source snapshots in Source systems.

User action - Source systems changes report
Shows changes made to the configuration of provisioning Source systems. This includes changes in the system configuration, mapping, person import and department import scripts, and thresholds.

Target systems reports
Target systems - Successful overview report
Shows recent successful entitlement actions in Target systems (including Grant, Revoke, and Update actions), with a focus on disaggregation by target system.

User action - Target systems changes report
Shows changes made to the configuration of provisioning Target systems. This includes changes in the system configuration, mapping, resource configuration, scripts, correlation configuration, thresholds, and (for Active Directory target systems) uniqueness validation.
Only Active Directory and PowerShell v2 target systems are included in the report.

User action - Approve thresholds report
Shows recently approved Blocked imports (systemType = Source) and recently approved Blocked actions (systemType = Target).
